Skip to content
Our Company
Products
Undercarriage
Bucket and get
Trays and dump bodies
Chassis crack mapping
Component Rebuild Centre
Uc inspection kit
Services
Our Story
Articles
Recent News
Release Notes
Contact
Our Company
Products
Undercarriage
Bucket and get
Trays and dump bodies
Chassis crack mapping
Component Rebuild Centre
Uc inspection kit
Services
Our Story
Articles
Recent News
Release Notes
Contact
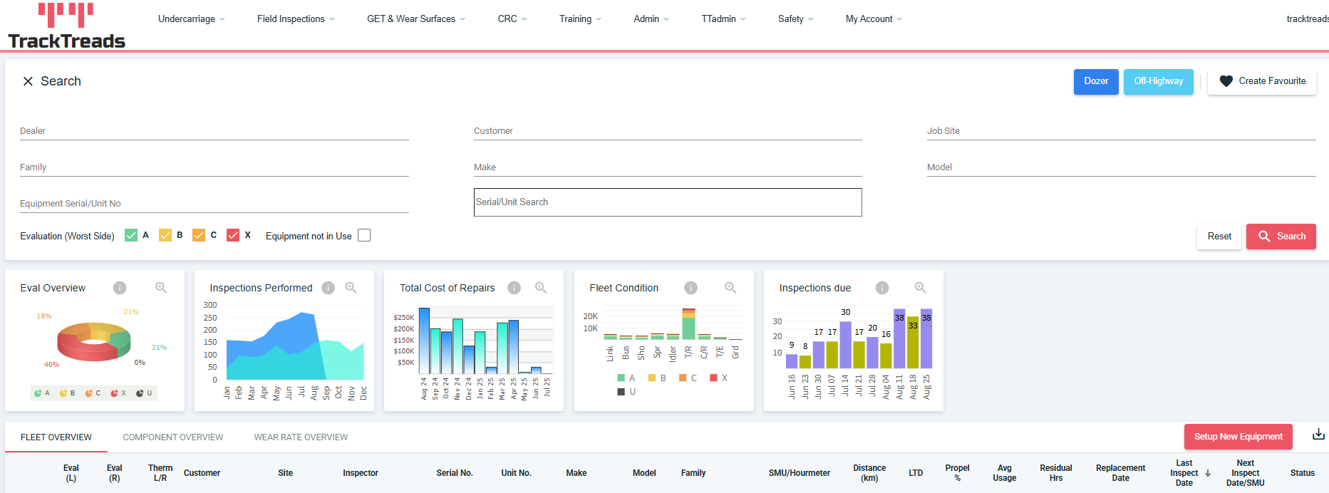
SiteDashboard
Leave a Comment
/ By
John
/
September 1, 2025
Leave a Reply
Cancel reply
You must be
logged in
to post a comment.